Ensuring that users have a good Internet connection is key for users to have a good user experience. Lens provides multiple tools to analyse user Internet connections and provide valuable feedback to administrators and users.
Insights
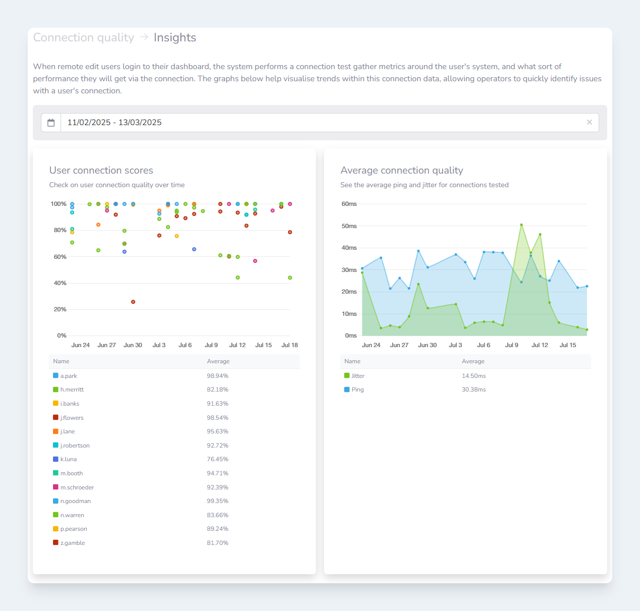
When remote edit users login to their dashboard, the Lens system performs a connection test to gather metrics around the user's system, and what sort of performance they will get via the connection.
To provide easy-to-understand feedback, Lens creates a score out of 100 for each connection test. This score is then presented to users so they can use the feedback to make informed decisions when troubleshooting network connectivity issues.
For example, a user can easily see how connecting via Ethernet cable affects their connection, versus connecting over WiFi.

Insights
page
Details
Detailed connection quality data is recorded for analysis by Administrators too. This data can be filtered by connection quality or the user who performed the connection test.

Details
table on the Connection Quality
page